Centralizza
Un flusso unico, dati coerenti e gestione senza frammentazione.
Quando vendi su più canali, il problema non è “vendere di più”, ma governare tutto senza perdere il controllo. Oplyon centralizza in un unico ambiente la gestione del tuo business, così puoi lavorare in modo coordinato e avere sempre una visione chiara. Con Oplyon puoi: • Collegare store e marketplace per gestire tutto da un’unica piattaforma • Monitorare vendite, ordini e stock con dati allineati e aggiornati • Gestire anagrafiche clienti e fornitori in modo strutturato • Coordinare magazzino, vendite e amministrazione senza passare tra più strumenti Obiettivo: un flusso unico, dati coerenti e gestione senza frammentazione.

Trusted by 2000+ Shopify merchants





Tutto il tuo e-commerce in un unico ambiente di lavoro.
Molti merchant si trovano a gestire vendite, inventario e amministrazione utilizzando strumenti separati. Questo approccio frammentato rende difficile avere una visione chiara dell’andamento dell’azienda. Oplyon riunisce tutte le principali attività operative in un unico ambiente, permettendo di lavorare con dati coerenti e sempre aggiornati.

Gestione completa delle vendite
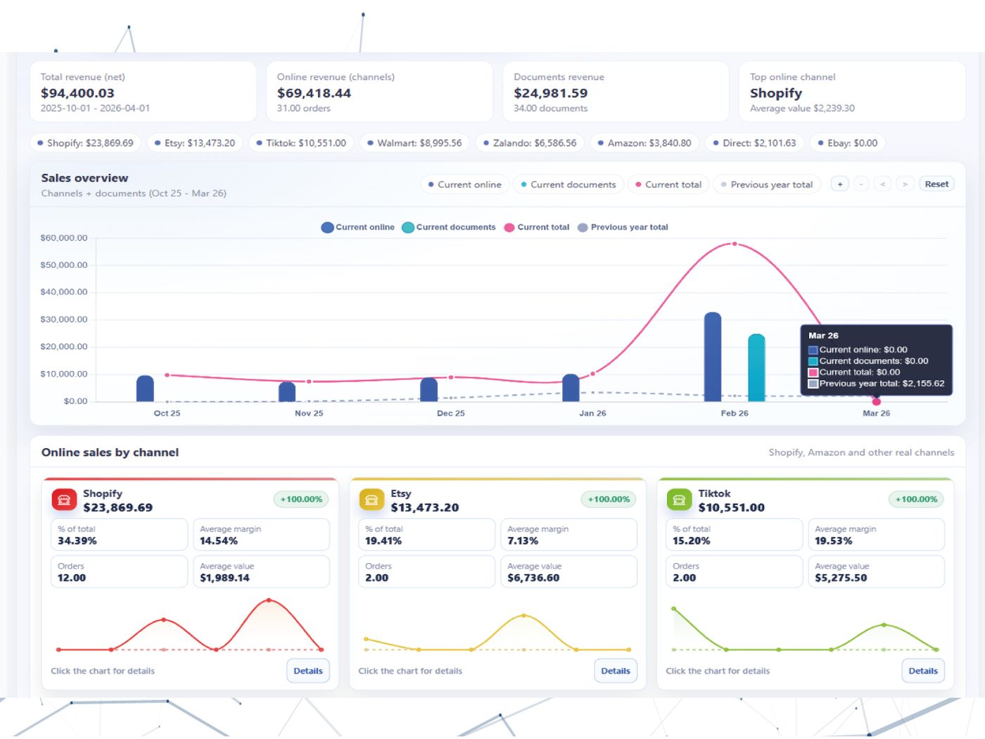
Con Oplyon è possibile gestire vendite provenienti dai diversi canali mantenendo tutte le informazioni organizzate nello stesso flusso operativo. Oplyon consente anche di gestire la documentazione commerciale collegata alle vendite, come fatture, documenti di trasporto e note di credito, mantenendo ogni operazione collegata ai prodotti e ai clienti coinvolti. Questo rende la gestione commerciale più ordinata e facilmente consultabile.

Dati organizzati per clienti e fornitori
Una buona struttura delle anagrafiche è fondamentale per gestire un’azienda in modo efficiente. Oplyon permette di organizzare clienti e fornitori in modo chiaro, mantenendo tutte le informazioni commerciali e amministrative facilmente accessibili. Questo aiuta a mantenere ordine nei dati e a semplificare molte operazioni gestionali.

Coordinamento tra vendite e magazzino
Oplyon collega vendite, inventario e documenti in un unico flusso operativo. Questo consente ai merchant di monitorare disponibilità dei prodotti, movimenti di magazzino e andamento delle vendite senza dover passare continuamente tra sistemi diversi. Il risultato è una gestione più chiara e meno frammentata del business.

